 
                                        
2)污水、廢水的PH值范圍:4-10;
3)安徽泰恒研發的這款產品,其污水、廢水的溫度范圍為0℃-40℃;
4)對于餐廳、廚房的含油污水以及浴池含毛發廢水,須進行隔油和除毛發處理后才能使用。
污水提升一體化設備的排放流量應根據建筑物生活污水管道設計秒流量來確定。具體計算方法與公式可參照《建筑給水排水設計規范》GB50015-2003的有關章節進行。設備揚程計算應充分考慮水頭損失,合理計算。
 
 
THWT系列地下污水提升設備規格參數表(內置式)
	
| 序號 | 設備型號 | 額定 流量 | 提升 揚程 | 水泵 | 單泵 功率 | 輔泵 功率 | 進口直徑 | 出口直徑 | 通氣管 直徑 | 設備外形尺寸 | 設備 重量 | ||
| (m3/h) | (m) | (臺) | (KW) | (KW) | (mm) | (mm) | (mm) | L (mm) | W (mm) | H (mm) | (kg) | ||
| 1 | THWT-10-15-1.5/2 | 7-10 | 15 | 2 | 1.5 | 0.45 | DN100 | DN100 | DN32 | 1380 | 1020 | 1150 | 260 | 
| 2 | THWT-10-20-2.2/2 | 7-10 | 20 | 2 | 2.2 | 0.45 | DN100 | DN100 | DN32 | 1380 | 1020 | 1150 | 285 | 
| 3 | THWT-20-15-1.5/2 | 15-20 | 15 | 2 | 1.5 | 0.45 | DN100 | DN100 | DN32 | 1380 | 1020 | 1150 | 260 | 
| 4 | THWT-20-20-3/2 | 15-20 | 20 | 2 | 3 | 0.45 | DN100 | DN100 | DN32 | 1380 | 1020 | 1150 | 290 | 
| 5 | THWT-30-15-3/2 | 25-30 | 15 | 2 | 3 | 0.45 | DN100 | DN100 | DN32 | 1380 | 1020 | 1150 | 290 | 
| 6 | THWT-30-20-4/2 | 25-30 | 20 | 2 | 4 | 0.45 | DN100 | DN100 | DN32 | 1380 | 1020 | 1150 | 305 | 
| 7 | THWT-40-15-4/2 | 35-40 | 15 | 2 | 4 | 0.45 | DN100 | DN100 | DN32 | 1500 | 1120 | 1250 | 370 | 
| 8 | THWT-40-20-4/2 | 35-40 | 20 | 2 | 4 | 0.45 | DN100 | DN100 | DN32 | 1500 | 1120 | 1250 | 370 | 
| 9 | THWT-50-15-5.5/2 | 45-50 | 15 | 2 | 5.5 | 0.45 | DN100 | DN100 | DN32 | 1500 | 1220 | 1250 | 410 | 
| 10 | THWT-50-20-5.5/2 | 45-50 | 20 | 2 | 5.5 | 0.45 | DN100 | DN100 | DN32 | 1500 | 1220 | 1250 | 410 | 
		 注:1、以上為水泵內置式公共場所地下空間污水提升設備,也可根據客戶需要配置為水泵外置;
		  2、設備箱體、管道材質均采用304不銹鋼材質;水泵采用國產一線品牌潛污泵;控制柜采用PLC智能控制柜,主要元器件均采用施耐德/ABB;
		 3、設備為地上式安裝或坑內安裝。坑內安裝需配置輔泵,設備安裝前地面要求平整剛性,具體參見設備尺寸安裝圖;
4、上表為標準型號參數表,流量、揚程、外形尺寸均可根據客戶實際使用情況,非標設計制造。
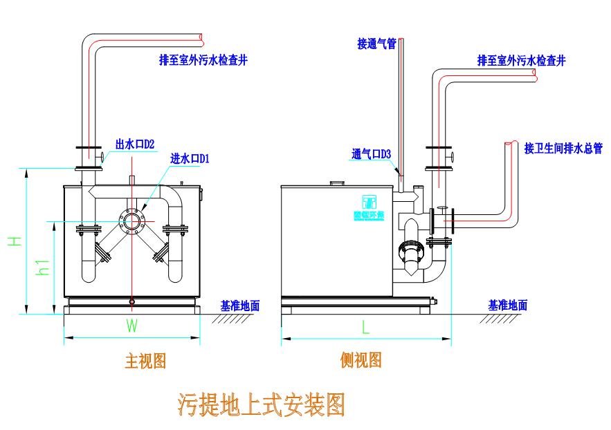
THWT系列公共型污水提升設備安裝說明
	
	〈一〉地上式安裝
	
 
	 THWT系列公共型污水提升設備安裝技術說明:
   (1)采用地上式安裝設備,要求地面平整;
   (2)設備就位后,要求下端用地腳螺栓進行固定;
   (3)設備進、出水口兩端都必須安裝閘閥,以便設備的調試及檢修;
   (4)設備通風管應連接到室外或與建筑物的排水通風系統連接;
   (5)設備旁邊應設有排水溝,便于維修排水和緊急事故的排水;
   (6)其他未盡事宜請參照相應的國家規范。 
	
〈二〉坑內安裝
	
 
	
 
	 THWT系列公共型污水提升設備安裝技術說明:
   (1)采用坑式安裝設備,需設預留坑。預留坑尺寸請參見設備安裝尺寸表,要求坑內地面平整,有內置爬梯、照明裝置和設備安裝平臺;
   (2)預留坑的高度須保持設備就位后,污水能自流進入設備進水口;
   (3)設備就位后,要求下端用地腳螺栓進行固定;
   (4)設備進、出水口兩端都必須安裝閘閥,以便設備的調試及檢修;
   (5)設備通風管應連接到室外或與建筑物的排水通風系統連接;
   (6)安裝坑內應設有500mm×500mm×500mm的排水坑,用來安裝輔泵,以便設備維修時排水和緊急事故排水;
   (7)設備安裝預留坑要求上部蓋板方便打開,以便日后維護檢修;設備檢修時,打開人孔蓋板通氣半個小時后,在進行作業;
   (8)其他未盡事宜請參照相應的國家規范。 
- 下一個:THWTS別墅型污水提升設備
 
                                

